醫院醫療行業是一個很龐大而特殊的行業,特別是醫院手術室對空氣潔凈度要求也很高。通常,合格的醫院手術室凈化工程或者醫療潔凈室對醫院空氣的最低要求用效率為30%的預濾器和效率為90%的亞高效濾器結合使用進行過濾。一般情況下不需要高效過濾器過濾,但在特殊情況下如隔離室、特定的測試和護理區域則需要高效過濾器過濾。

百級潔凈手術室:
醫院系統的潔凈室最先用于手術室,也就是我們現在所說的醫院手術室凈化工程。開始它只是在矯形手術中獲得廣泛應用,因為矯形手術時間較長,易于引起感染。控制水平較理想的是使用手術臺附近的空氣潔凈度達到100級。一般建議使用頂部高效空氣過濾系統,它能覆蓋至少3m×3m的面積,從而將手術臺和人包括在內。

手術室出風口:
醫療潔凈室獲得應用的其它領域有分娩室、保育室、燒傷室、心臟病人護理單元等。最新進展之一是牙外科手術潔凈室的應用,它降低了在長期手術過程中醫務人員被感染的危險。
潔凈室作為醫院重要的功能分區之一,其工程質量直接影響到醫院的使用和對患者的治療。要提高醫院潔凈室的工程質量,必須從設計、施工和維護三方面同時重視。
醫院應用潔凈環境最廣泛的潔凈手術室,是用空氣潔凈技術取代傳統的紫外線等手段對全過程實行污染控制的現代手術室。在潔凈手術室內,患者感染率可降低 10 倍以上,從而可以少用或不用會傷害患者免疫系統的抗生素。既要無塵又要無菌是潔凈手術室的特點。
醫院潔凈室包括手術室、產科、嬰幼兒病房(NICU)、ICU(重癥監護室)、燒傷病房及解剖室、凈化實驗室、人工透析室、標本室等,其工程質量與醫療質量有著直接而重要的關系。
醫院手術室潔凈度參考:
| 醫院手術室名稱 | 類別 | 潔凈度 |
| 特殊無菌凈化手術室 | Ⅰ | 100級(局級層流) |
| 無菌手術室 | Ⅱ | 1000—10000級 |
| 一般手術室 | Ⅲ | 100000級 |
| 有菌手術室 | Ⅳ | 一般無要求或>100000級 |
| 有毒手術室 | Ⅴ | 無要求 |
| 手術輔助區 | Ⅲ | 100000級 |
| 其它用房 | 100000—1000000級 |
手術室潔凈等級適用手術種類:
| 潔凈等級 | 適用手術種類 | 用房安排 |
| 100級 | 特別潔凈 | 瓣膜置換、心臟手術、器官移植、人工關節置換、神經外科、 手術間 |
| 1000級 | 標準潔凈 | 眼外科、整形外科、非全身燒傷、骨科、普外科中的I類手術、肝膽胰外科 體外循環灌注準備室 |
| 1萬級 | 一般潔凈 | 胸外科、泌尿外科、婦產科、耳鼻咽喉科、普外科(除去I類手術) 手術間、無菌室 |
| 10萬級 | 一般潔凈 | 門診、急診、感染手術,全身燒傷 走廊、洗手間、麻醉預備室 |
![]() | ![]() | ![]() |
| 風淋室 | 超凈工作臺 | 傳遞窗 |
![]() | ![]() | ![]() |
| 貨淋室 | 潔凈取樣車 | FFU |
![]() | ![]() | ![]() |
| 高效送風口 | 凈化門窗 | 風幕機 |
![]() | ![]() | ![]() |
| 快速卷簾門 | 臭氧發生器 | 感應式酒精手消毒器 |
![]() | ![]() | ![]() |
| 初效過濾袋 | 高效過濾器 | 不銹鋼消毒水池 |
![]() | ![]() | ![]() |
| 風量調節閥 | 可調回風口 | 凈化板材 |
![]() | ![]() | ![]() |
| 凈化照明燈具 | 凈化鋁型材 | 紫外線殺菌燈 |

一、手術部墻體
(1)手術室及潔凈內走廊墻壁體選用防銹,耐擦洗,耐酸堿,防火,隔音保溫的金屬材料(進口電解金屬板或彩鋼板)制成防菌墻面,墻體連接采用圓弧形式。
(2)潔凈外走廊和其他輔助用房采用彩鋼板,彩鋼板板厚度必須按國家標準執行。

二、手術部地面
(1)全部采用進口防靜電,抗菌、防火、耐磨pvc卷材。
(2)卷材拼縫均為熱焊熔接,平整無縫,與墻體均為圓弧連接。

三、吊頂
(1)手術室設計吊頂高度達到達2800mm,手術室(除清創間外)材質與墻體相同。
(2)走廊及輔助用房設計吊頂高度達到達2800mm,采用彩鋼板吊頂。

四、門
(1)手術部入口門,手術室門,換車間門均設計一樘光控制感應電動門,感應裝置,導軌均采用進口。手術部其他門均設計一樘電動門。
(2)所有門套采用不銹鋼制作。
(3)相關輔房的門采用手動門。
(4)走廊設防撞扶手。

五、電氣設計要求
1.每間手術室配電負荷應不少于8KVA。
2.手術室照明由潔凈氣密封照明燈盤組成,禁用普通燈盤代替,照明均采用多點控制。
3.手術部設計平均照度應在400Lex以上。
4.輔房,走廊平均照度應在200Lex以上。
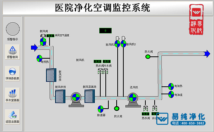
六、凈化空調設計要求
凈化空調系統應使潔凈手術部處于受控狀態,應既能保證潔凈手術部整體控制又能使各潔凈手術室靈活使用,潔凈手術室應與輔助用房分開設置凈化空調系統.設計參數盡量符合《醫院潔凈手術部建設標準》的規定。
七、氣流組織
(1)潔凈手術室內送風口應集中布置于手術臺上方,使手術臺及周邊區位于潔凈氣流形成的主流區域。
(2)潔凈手術室采用鋁合金噴塑天花板送風裝置送風,其送風裝置尺寸分別應不少于百級2.4*2.6,萬級1.4*2.6。
(3)潔凈手術室應采用雙側下部回風,回風口洞口上邊高度不應超過地面之上下0.5米,洞下邊離地面不低于0.1米。
(4)無菌輔房.潔凈走廊為上送風下回風,高效送風口送風。
(5)清潔走廊采用高效送風口若懸河送風,上送上回風。

八、凈化空調機組配置要求
(1)手術室,潔凈走廊及輔房采用進口件組裝醫用衛生型凈化寬調機組配加濕器和干蒸汽裝置。
(2)萬級手術室為一拖三。
(3)新風系統采用分區集中控制,設一組新風機組。
九、凈化空調系統部件與材料
(1)凈化空調機組內表面及內置零部件應選用耐消毒藥品腐蝕的材質式面層,材質表面應光潔。
(2)內部結構應便于清洗,并能順利排放清洗廢水,不易結塵,滋生細菌。
(3)表冷器的冷凝水排出口應具有自動防倒吸,并在負壓時能順利排出冷凝水的裝置,凝結水管不能直接與下水管道相接。
(4)機組內各級空氣過濾器前后應設置壓差計,測量接管應通暢,安裝嚴密。
(5)消聲器式消聲部件的用材應能耐腐蝕、不吸潮、不積塵、不產塵,其填充料不允許使用玻璃纖維及其制品。
(6)凈化空調中的各級過濾器應采用一次拋棄型,末級過濾器應采用不吸潮、不長菌的材料制作,不允許用木框制品,成品不應有刺激味。

十、凈化系統配置要求
(1)凈化空調系統新風,送風為強制性,應采用德國進口定風量閥加以控制。
(2)凈化系統由空調機組。定風量閥,不銹鋼天花板送風裝置。高效過濾器。消聲器。滅菌裝置,防火閥,鍍鋅鋼板風管(含保溫)等組成。
(3)手術室每個凈化系統配風管電加熱淚器裝置。

十一、凈化空調自控系統設計要求
(1)每個凈化系統均需配套提供自動控制設備,其設備需采用進口名牌產品。
(2)采用溫濕度傳感器,其可編和控制器配套執行機構實現恒溫恒濕控制。
(3)配套提供手術室對機組進行遠程控制及溫濕度設定裝置。
(4)應能對系統內的送風機.新風機.排風機.表冷器.過濾器.防火閥.調節閥等設備實施過程控制。
(5)自控系統應包括電控制及弱電控制二部分。























部分醫院手術室凈化工程案例
| 建設單位名稱 | 工程概況 | 面積 | 凈化等級 |
| 解放軍第102(常州)醫院 | ICU病房 | 800m2 | 10萬級 |
| 燕郊京東國濟醫院 | 無菌手術室 | 230m2 | 1萬至10萬級 |
| 鄭州市骨科醫院 | ICU病房 | 600m2 | 10萬級 |
| 瑪利亞中西醫結合醫院 | 無菌手術室 | 180m2 | 10萬級 |
| 西安惠普生物科技有限公司 | GMP車間 | 800m2 | 10萬至30萬級 |
| 蘇州施萊醫療器械有限公司 | GMP車間 | 900m2 | 10萬至30萬級 |
| 哈爾濱市眼科醫院 | ICU病房 | 620m2 | 10萬級 |
| 三德醫療器械(南京)有限公司 | GMP車間 | 500m2 | 10萬至30萬級 |
| 上海市靜安區老年醫院 | ICU病房 | 530m2 | 10萬級 |
| 重慶長城醫院 | ICU病房 | 610m2 | 10萬級 |
| 康達醫療器械集團股份有限公司 | GMP車間 | 920m2 | 10萬至30萬級 |
| 烏魯木齊市一零四團醫院 | 無菌手術室 | 310m2 | 1萬至十萬級 |
| 濟南格利特科技有限公司 | GMP車間 | 670m2 | 10萬至30萬級 |
| 大通縣第一人民醫院 | 無菌手術室 | 260m2 | 1萬至十萬級 |
| 都江堰市人民醫院 | 無菌手術室 | 208m2 | 1萬至十萬級 |
| 南京市鼓樓醫院北院 | ICU病房 | 2200m2 | 10萬級 |
| 連云港市第二人民醫院東院區 | ICU病房 | 1060m2 | 10萬級 |
























搜索